Gestion des tâches

Gestion des tâches

1. Pourquoi utiliser une gestion des tâches ?

Dans toute entreprise, qu’elle soit artisanale, commerciale ou de service, il est essentiel de ne rien oublier. Entre les rendez-vous, les devis à envoyer, les interventions à planifier et les relances clients, les petites tâches du quotidien peuvent vite s’accumuler.

Sans outil structuré, il devient difficile d’avoir une vision claire des priorités et de suivre efficacement l’avancement de son travail.

C’est là qu’intervient la gestion des tâches intégrée à Digitrame.

Elle permet de centraliser, planifier et suivre l’ensemble des actions à réaliser directement depuis l’application.

Grâce à ce module, chaque utilisateur peut :

  • Créer rapidement une tâche (ex. “Préparer la facture du devis 2025-034”, “Commander le matériel pour le chantier Martin”).

  • Associer une échéance pour programmer une alerte.

  • Lier une tâche à un devis, afin de garder un suivi complet du contexte.

  • Être notifié automatiquement sur son iPad, même lorsque l’application n’est pas ouverte.

En d’autres termes, la gestion des tâches de Digitrame transforme votre iPad en assistant personnel intelligent, qui veille à ce qu’aucune action ne passe à travers les mailles du filet.


Créer une tâche

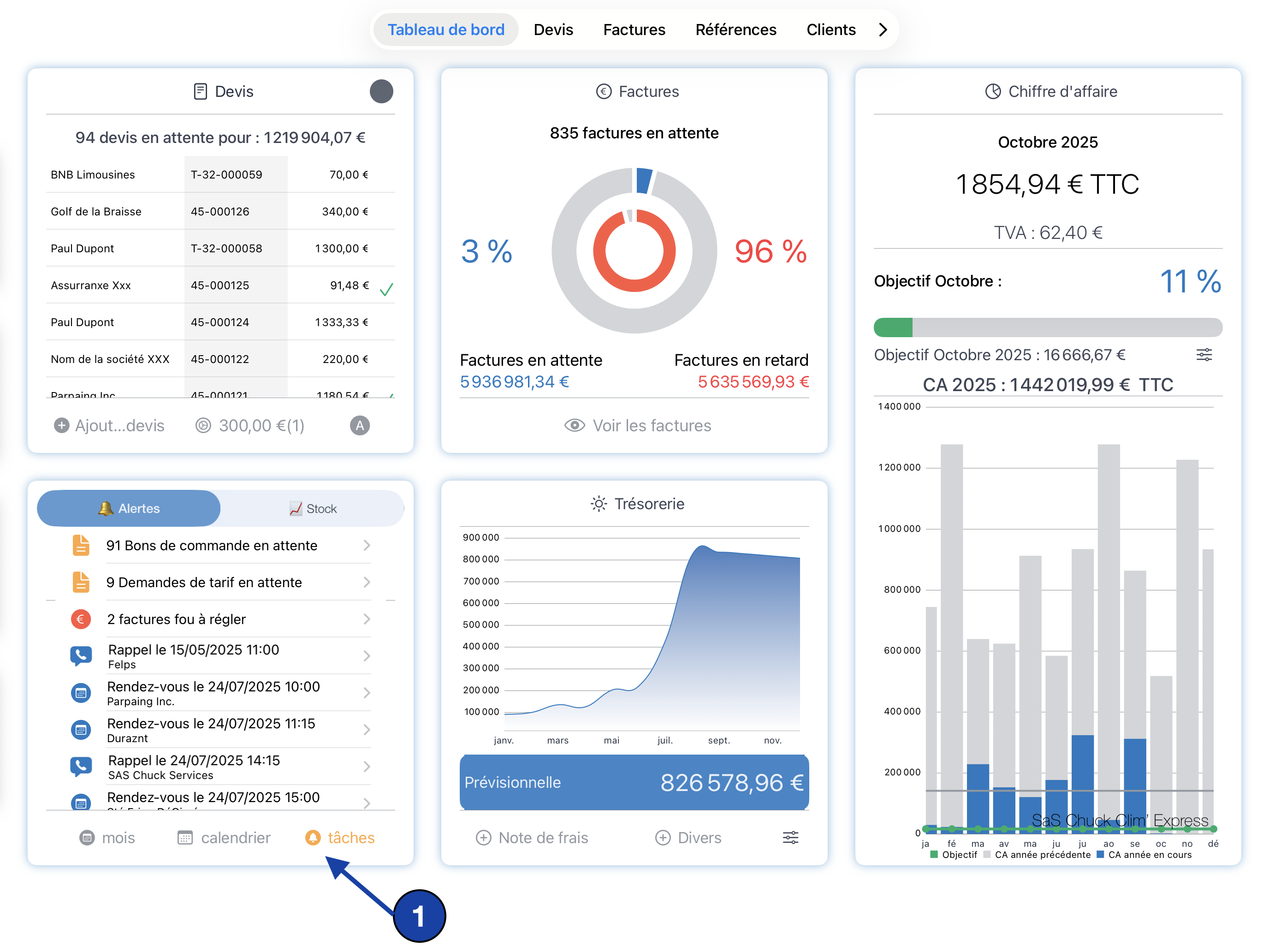
Depuis le Tableau de bord, ouvrez le panneau Alertes.

En bas à droite, cliquez sur le bouton 🔔 “Tâches” pour accéder à la liste complète de vos tâches.

Une fois la fenêtre “Tâches” ouverte, cliquez sur le bouton “➕ Ajouter” situé en bas de l’écran.

Une nouvelle fenêtre s’affiche pour saisir les détails de votre tâche.

Renseignez les éléments suivants :

  • Titre → C’est le nom principal de votre tâche. : il sera affiché dans la liste et utilisé comme titre de la notification iOS.

  • Descriptif → Détaillez ici le contenu ou les étapes de votre tâche (checklist, consignes, notes internes…).

  • Date et heure de la notification → Sélectionnez le moment exact auquel vous souhaitez être averti.

    Vous pouvez également utiliser le sélecteur rapide juste au-dessus pour programmer une alerte dans :

    📆 1 heure - 4 heures - 1 journée - 1 semaine - 1 mois

Une fois les informations complétées, cliquez sur “Programmer la notification” pour enregistrer et activer votre tâche.

cliquer sur enregistrer pour valider vos informations et programmer la notification.
lancer le module de gestion des tâches

Suivre vos tâches

Depuis la liste principale, vous pouvez :

  • 🔍 Filtrer l’affichage en haut de l’écran selon trois états :

    • En attente

    • Terminée

    • En retard

  • Cliquer sur une ligne pour modifier le contenu ou reprogrammer la notification.

  • Faire glisser vers la gauche (swipe) pour marquer la tâche comme faite ou la supprimer.



Conclusion

Ce module de gestion des tâches est une première maquette destinée à vous aider à organiser plus simplement votre quotidien.

L’objectif est de centraliser vos rappels, vos actions et vos priorités directement dans Digitrame, pour ne rien oublier — que vous soyez sur chantier, en déplacement ou au bureau.

Cette première version va évoluer :

toutes vos idées, besoins spécifiques ou suggestions d’amélioration sont les bienvenus afin de lier ce module à votre activité et à votre façon de travailler.


⚠️ Important : les notifications sont locales à l’appareil sur lequel elles sont créées.
Si vous programmez une alerte depuis votre iPad, celle-ci ne sera pas synchronisée sur vos autres appareils (iPhone, Mac, etc.).
Chaque appareil gère donc ses propres rappels.


    • Related Articles

    • Gestion par lot

      Comment créer un devis avec une gestion par lot? Créer votre devis en ajoutant des lignes titres Les lignes titres sont des lignes sans informations de prix unitaire, de quantité ou de total HT. Utilisez ces lignes pour apporter des commentaires, ...
    • Gestion des forfaits

      Qu'est-ce qu'un forfait ? Un forfait est une offre commerciale regroupant un ensemble de services ou de prestations définies à l'avance, pour un prix global et fixe. Dans le cadre de la gestion commerciale, un forfait permet d'associer un ensemble de ...
    • Gestion des Véhicules

      Création d'un nouveau module pour la gestion d'un garage. dans un premier temps ce module permettra de créer des véhicules associée à une fiche client, et d'ajouter les informations au niveau de l'entête des devis et facture Choix du module à partir ...
    • Gestion des versions de devis

      Introduction La gestion des versions de devis vous permet de suivre l’évolution de vos propositions commerciales en enregistrant plusieurs versions d’un même devis. Cela vous offre une flexibilité essentielle pour : • Adapter vos propositions aux ...
    • L'ensemble des fonctionnalités dans Digitrame

      Tableau de bord Liste des devis en attente Alerte des factures non réglées Alerte des factures en retard de paiement Montant du CA du mois Montant TVA du mois affichage indicateur de votre objectif graphe CA annuel avec comparatif année n-1 graphe ...